Spanish car dealers are finding themselves at the crossroads of significant industry shifts and emerging trends that will pave the way for success in 2024. Let’s delve into a review of the data and insights that have shaped the past year and consider how they will influence the road ahead.
1. Sustainable surge: The resilience of electric and hybrid vehicles
The standout trend of 2023 was the remarkable surge in interest and adoption of sustainable mobility solutions. Electric and hybrid vehicles are on the rise showing a growing appetite for eco-conscious driving.
However, diesel and gasoline vehicles remain far more popular with an interesting shift over the years. For example, in 2018, gasoline became more popular than diesel vehicles and has remained so since.
In 2024, dealerships can capitalise on this trend by expanding their inventory of electric and hybrid models, aligning their offerings with the evolving preferences of environmentally conscious consumers.
It’ll be interesting to see how the emergence of electric and hybrid vehicles develops in years ahead.

Evolution of vehicles with different fuel types. Gasoline remains the most popular with diesel following behind and electric vehicles in third.
2. Supply chain resilience: Learning from disruptions
Navigating supply chain disruptions became a hallmark of 2023, with challenges ranging from continuing semiconductor shortages to transportation bottlenecks.
In 2024, the lessons learned from these hurdles are critical for success. Proactive inventory management, supplier diversification, and transparent communication with customers will remain key strategies for dealerships aiming to build resilience and maintain customer trust.
3. Data-driven dynamics: Elevating decision-making
The power of data analytics emerged as a driving force in 2023 and insights informed decision-making. As we enter 2024, the strategic use of data analytics tools becomes even more imperative. Dealerships that invest in understanding consumer behaviours, market trends, and operational efficiency metrics will enjoy a competitive edge in an industry where staying ahead is paramount.
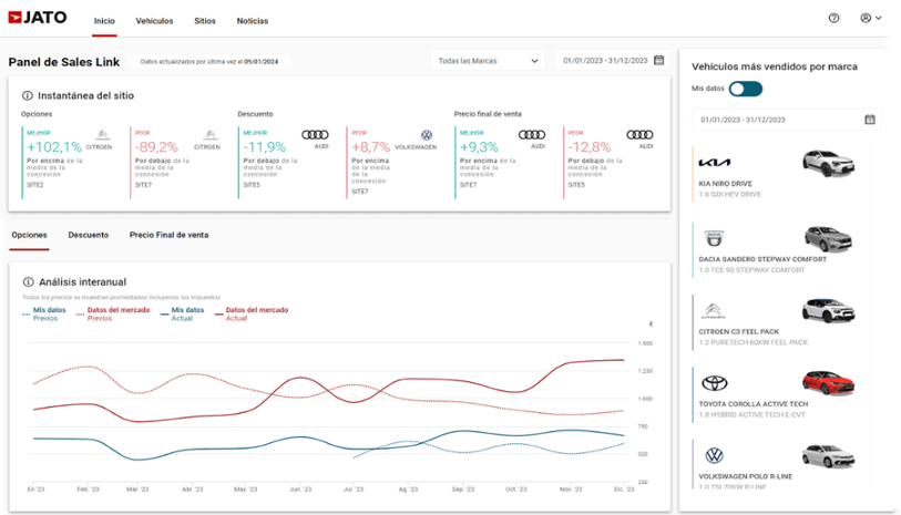
JATO Sales Link is a free solution for dealers in Spain who are interested in data and insights from real-life consumer transactions. It shows vehicles with the most popular specs as well as discounts applied and the final sales price. With a free account, you have the option to share your data with the platform to compare all your dealership sites against the market.

Screenshot of JATO Sales Link. On the right you’ll see that the top selling vehicles included the Kia Niro Drive, the Dacia Sandero Stepway Comfort, and the Citroen C3.
4. Flexible ownership models: Adapting strategies for 2024
The shift in ownership models witnessed in 2023 continues to evolve as car-sharing, subscription services, renting and leasing gain prominence.
In 2024, dealerships attuned to these changing preferences can further explore and integrate these ownership options into their offerings. This adaptability provides flexibility and broadens the appeal to a consumer base with diverse ownership needs.

Evolution of renting in 2023. The most relevant brands of passenger cars and the locations where they are most registered.
5. Customer experience: A key focus for the year ahead
2023 reaffirmed the timeless importance of exceptional customer service, and as we transition into 2024, this focus remains unwavering. Studies consistently show that a significant majority of consumers are more likely to recommend a dealership that prioritises and delivers an exceptional customer experience. Prioritising a customer-centric culture will continue to be fundamental to building lasting relationships in the automotive landscape.
In summary, the insights gained from a comprehensive review of 2023 trends guide car dealerships in Spain as they embark on the journey into 2024.
Sustainability, supply chain resilience, data-driven decision-making, flexible ownership models, and customer-centric excellence remain the pillars that will shape success in the coming year. As you navigate the road ahead, stay attuned to these trends, and we hope this year is one of continued growth for your dealership.